由于我公司產品型號眾多,可生產1-20蒸噸/小時的燃氣(油)鍋爐; 10-500萬大卡/小時的導熱油鍋爐;1-20蒸噸/小時的生物質鍋爐;環保再生能源成套設備以及各種壓力容器等。產品詳情、報價資料歡迎撥打全國免費客服電話400-0373-598咨詢,獲取*新報價!也可通過網站留言,我們會盡快與您聯系!
我司生產的燃氣熱水鍋爐規格從0.5噸、1噸、2噸、3噸、4噸、6噸、8噸、10噸、15噸、20噸等,規格齊全,均為現貨銷售,可當天發貨,廠家直銷,配置*全,價格*低,售后無憂!
1.**臥式爐采用大爐膽,高輻射面,中心回燃,燃燒空氣充分,受熱面積利用率高。應用煙管內增設攏流片技術,不僅擴展傳熱面,而且其對煙塵的"自潔”功能可有效降低熱阻,提高導熱效果。立式爐為燃燒器下置式煙火管鍋爐燃料霧化后在平直爐膽內微正壓燃燒。采用高級離心玻璃棉多層保溫,熱損失降低至*低。
2.節能高于90%的熱效率。智能化=全自動控制,具有溫度自動調節,超溫報警待機,冬天夜間低溫防凍等功能,并可實現根據室外溫度自動調節溫度,以*大限度地節約能源。
3.環保采用合理的回燃設計,有害氣體N0X等排放量降到*低限度,符合嚴格的環保要求。
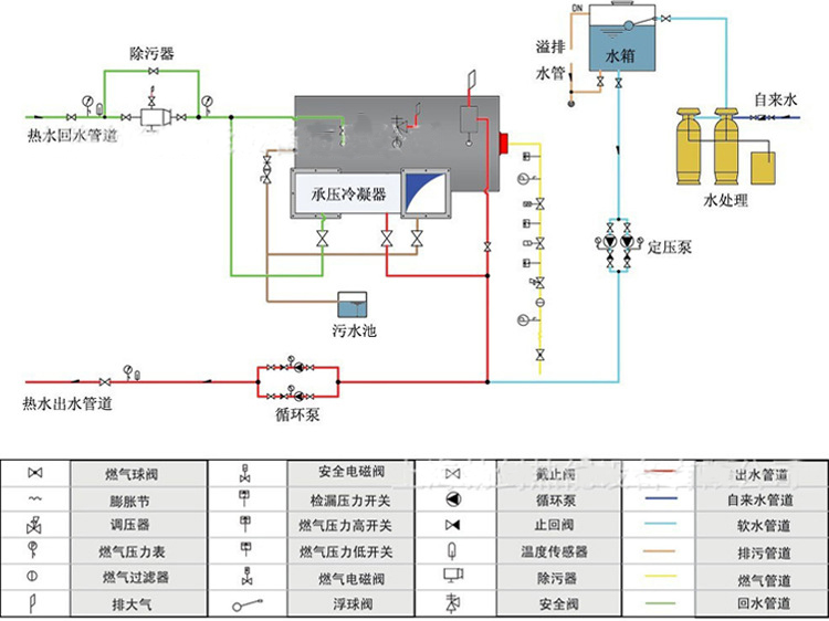
4.安全常壓容器采用承壓連接結構,安全可靠,使用壽命長,具有超溫、斷水、過載、點燃失敗、異常熄火、燃氣鍋爐氣壓、燃氣泄露自檢報警等多重連鎖保護功能。通大氣管直接常壓容器。





名 稱:新鄉市新大鍋爐容器有限公司
傳 真:0373-5591968
聯系人:王經理
手 機:15837372021 18738300055
郵 編:453731
商務QQ:3022209105
網 址:http://m.topsky.net.cn